实测数据显示:该户式“两联供”系统在冬季稳定工况下,机组运行的过程中,供水温度在40℃~46℃之间,回水温度在36℃~42℃之间,室内温度控制良好,冬季该机组整体COP在2.7左右。夏季室内温度总体可以控制在22℃~27℃,供水温度平均在11.7℃,回水温度平均在9.7℃。
同时,该户式“两联供”系统和燃气壁挂炉来进行对比,COP选择随着室外温度变化实测的结果,水泵功率实测是0.55KW,燃气壁挂炉热效率80%,按照杭州市阶梯电价和气价来做推算,发现该“两联供”系统的经济性非常好。
户式“两联供”系统介绍
我们对于“两联供”系统的理解,可以从冬季供暖这个角度来切入。这里是从地暖的需求上来讲的,地暖所需要热水的供应,实际上是来源于以空气源热泵、水地源热泵、太阳能等可再生能源为热源,使用低㶲末端辐射供暖(热力学概念)的过程中以水为输配介质。
“两联供”系统夏季供冷,利用已有冷热源设备,多以对流送风方式去除室内热湿负荷,并以水或氟制冷剂为输配介质。
对于“两联供”的定义,我们在进行标准编制时也是有点困惑的,就提出了“两联供”系统是否可以理解为两种模式“采暖”+“制冷”,两套末端“辐射”+“对流”?这种概念是否会被大家所接受仍未可知?同时我们发现这个概念会跟热电联供以及热点三联供的定义有点相像。在进行标准规范编制的时候,我们也在思考这个问题,如何能够用更科学和规范的专业术语来定义“两联供”,所以希望在场的专家给出一些指导性建议。
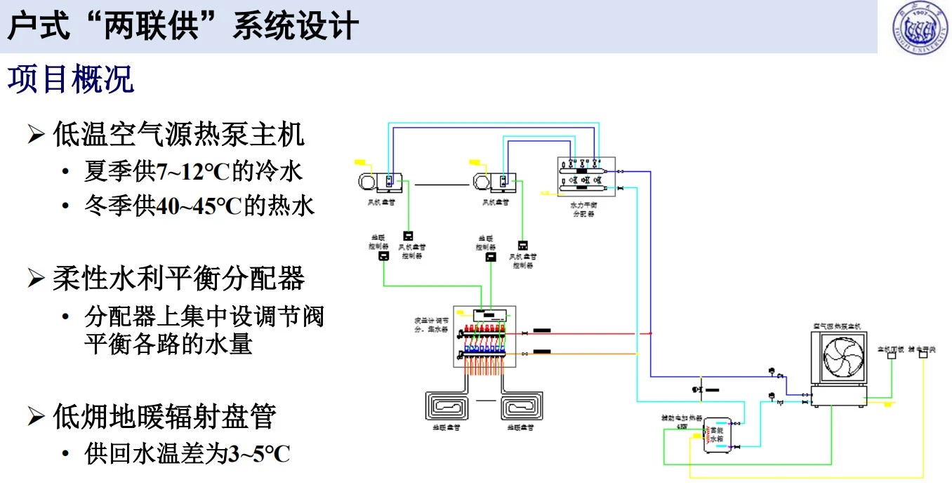
户式“两联供”系统设计
今天分享的这个设计案例是杭州市的一个高层住宅项目,它应用的是以空气源热泵作为热源的“两联供”系统。
我们从上图可以看出,“两联供”系统在间歇运行时负荷会增大。左图是“两联供”系统连续运行时负荷峰值变化的曲线图,最大负荷峰值出现在夏季的下午两点;右图是系统间歇运行时的负荷峰值变化的曲线图,白天机组处于关闭状态,负荷值为零,当所有住户晚上八点回家后把所有客房和卧室的空调打开时,最大负荷峰值出现。
我们分析“两联供”系统间歇运行负荷较大的原因,无外乎以下两点:间歇期蓄存于围护结构中的热量会形成附加冷/热负荷;若同时开启多个房间,各房间负荷叠加,导致总瞬时负荷较大。
对于间歇运行时,弥补风盘及室外机容量不足的方案可参考以下几点:机组选型适当放大;在空调启动前增加一个预热期和预冷期,即提前打开空调,来解决房间附加冷/热负荷;令各房间在不同时刻开启,降低房间内的总瞬时负荷。
户式“两联供”系统测试
再来介绍一下我们近期的一些测试结果。我们使用数据远程传输系统,把主机的各个参数、室内的温湿度和送/回风温度进行采集,并且测试了机组的功率、损失功率能耗,以及它的供热量等。
上图是“两联供”系统在冬季稳定工况下的一个测试结果。可以看出在机组运行的过程中,它的室内温度控制还是非常好的。这时候,它的供水温度在40℃~46℃之间,回水温度在36℃~42℃之间。
这是我们在冬季时测试的主机制热量和耗电量的关系。我们可以看到,机组整体COP在2.7左右。它随室外温度变化而变化,变化的区间值在2.6~2.8之间。
另外就是以地暖开启的时间作为一个启动工况的话,系统在12小时左右能达到稳定状态。

我们夏季也做了相关测试,数据显示室内温度总体可以控制在22℃~27℃,供水温度平均在11.7℃,回水温度平均在9.7℃。

我们看到这个系统的COP值在测试时并不高,机组在低负荷率的情况下运行时,COP值会更低,如果说处理相对较大的制热量,系统的COP值会有所提升。
我们根据模拟结果,参考测试到的COP值,对系统运行费用进行了预算分析:
我们针对“两联供”系统和壁挂炉来做一个对比,COP选择的是随着室外温度变化实测的结果,水泵功率实测是0.55KW,燃气壁挂炉热效率80%,按照杭州市阶梯电价和气价来做推算,可以发现“两联供”系统的经济性非常好。具体数值见下图:



根据对比可以得出以下结论:
• 全年运行费用“两联供”系统低于分体机+壁挂炉,仍有节能空间。
• 机组在冬季时燃气采暖费用降低,补偿了夏季时的运行费用;
• 水泵能耗占比较高(20-40%);我们与业内一些同行进行交流时也有提出,把水泵外置,与整个智控系统进行联合设计,可以最大程度地把系统的节能空间利用起来。
• 在夏季时,是否可以考虑采用地板适度供冷,增大供回水的温差,风盘间歇运行,利用峰谷电蓄能,进一步提升系统的积极性。
全国招商服务热线:180 6795 6015
全国售后服务热线:400-826-0106